

What are Domain & App Bundle Lists?
Domain & App Bundle Lists define the specific websites or mobile apps where your offsite ads are allowed to serve or should be excluded from. These lists enable fine-grained control over your inventory supply quality and brand safety. By default, all line items have the Criteo blocklists for domains (websites) and app bundles (apps) applied. You can choose to apply additional lists if there are areas you want to make sure your ads do not appear on.
There are two ways you can use lists:
Allowlist: Your ads will only appear on the domains or websites you have specified in your list.
Blocklist: Your ads will not appear on the domains or websites specified in your list.
Why it matters?
Helps ensure ads appear only in brand-safe or relevant environments.
Gives advertisers flexibility to control where ads are served.
Can help meet compliance or client-specific inventory policies.
Who is it for?
Advertisers running offsite campaigns.
Media buyers who need inventory controls.
Brands with specific requirements for placement or brand safety.
When to use it?
When you want to limit delivery to specific trusted websites or apps.
When excluding low-performing or non-brand-safe domains/apps.
To comply with retailer or advertiser restrictions on inventory.
Where to find it?
To create and manage domain and app lists:
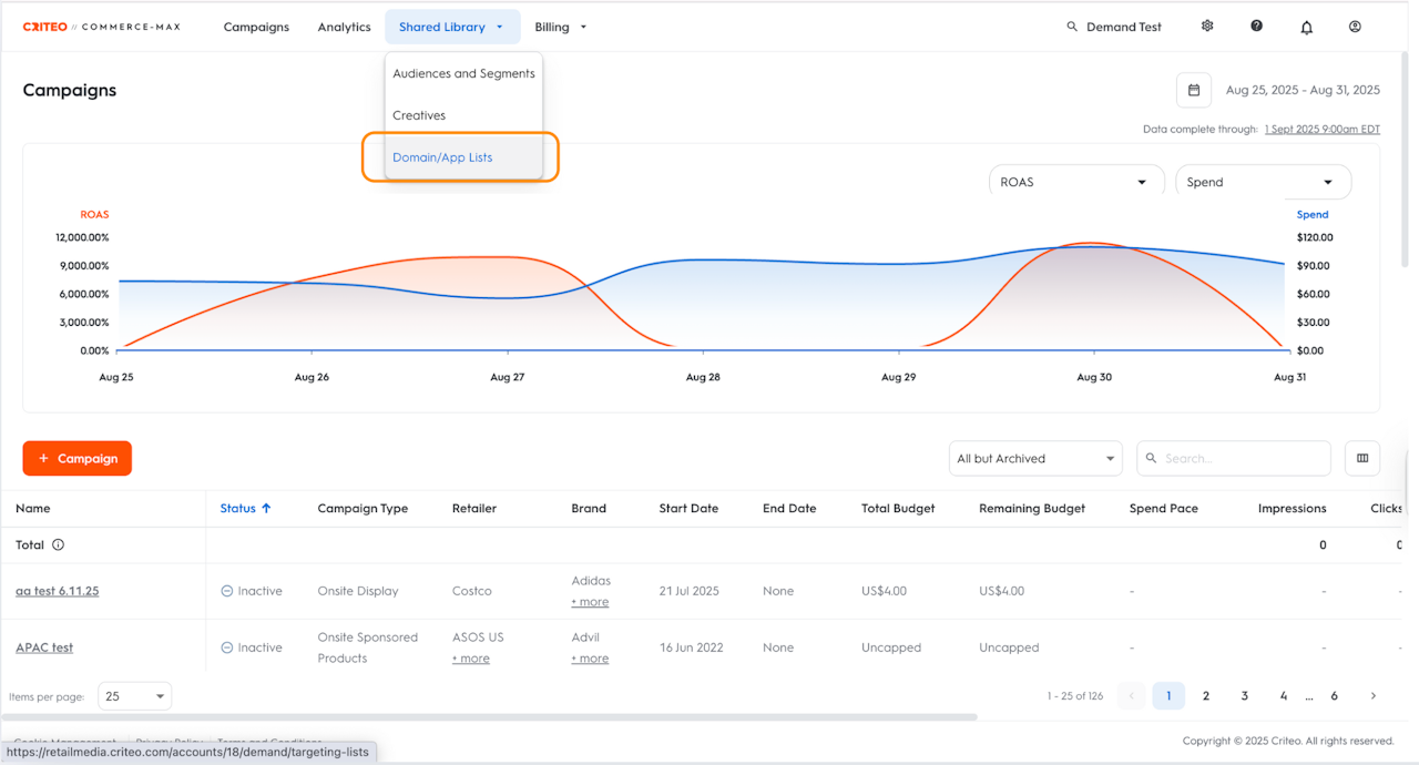
Click Shared Library from the top navigation bar.
Select Domain/App Lists from the dropdown to open the list dashboard.
Build a Domain or App List
In this section, you will learn how to build a domain and app list as follows:
On the list dashboard, click the +List button in the top left corner
Choose from Create a domain list and Create an app list
Next, enter the name of the list in the Domain list name section
Make sure the name you select is recognizable so that you can find it when you need to apply it to your line item.
In the Domain source field, you can enter the list of domains or apps. You can choose between Enter text or Upload file.
Apply a Domain or App List
In this section, you will explore how to apply a domain or app bundle list as follows:
Select the line item you want to apply the list to
Go to the Targeting step of the line item workflow
Scroll down to access the Domain Lists and App Bundle Lists section
Click the edit icon for the format you wish to apply the list to
In the pop-up, search for your list name
Select the check mark icon to make your list an allow list
Select the cross icon to make your list a block list
Select the '-' icon to remove a domain from any list
Select Save and save your line item, and you are all set
